9편까지 파이프라인 내부의 기술적 이야기를 계속 했는데, 정작 “이 시스템이 실제로 어떻게 생겼고 어떻게 돌아가는지”를 보여드린 적이 없었습니다.
이번 글은 중간 점검입니다. AI Factory의 대시보드 UI를 하나씩 둘러보면서, 아이디어 발굴부터 앱 배포까지 실제 화면으로 파이프라인이 어떻게 동작하는지 보여드리겠습니다!!
바로 본론으로 들어가겠습니다!!
대시보드 전체 구조
AI Factory 대시보드는 Railway에 배포되어 있고, 웹 브라우저에서 접속합니다.

사이드바 메뉴:
├── 🏠 대시보드 (홈)
├── 💡 아이디어
├── 💬 기획 채팅
├── 📁 프로젝트
└── ⚙️ 설정
1단계: 아이디어 발굴 — Scout Agent
💡 아이디어 탭을 열면 Scout Agent가 자동으로 수집한 앱 아이디어 목록이 나옵니다.

Scout Agent는 매일 자동으로 뉴스와 트렌드를 수집하고, AI가 아이디어를 5개씩 생성합니다. GPT-4.1 mini로 뉴스를 수집하고, Claude Sonnet으로 아이디어를 구체화하는 2단계 구조입니다.
마음에 드는 아이디어를 클릭하면 상세 페이지로 이동하고, “프로젝트로 전환” 버튼을 누르면 다음 단계로 넘어갑니다.
2단계: 기획 — Planning AI 채팅
💬 기획 채팅 탭은 AI와 대화하면서 프로젝트를 구체화하는 공간입니다.

아이디어를 프로젝트로 전환하면 자동으로 채팅 세션이 시작됩니다. Planning AI가 질문을 하면서 PRD(Product Requirements Document)를 만들어갑니다.
대화가 끝나면 AI가 자동으로 PRD를 생성하고, “기획 확정” 버튼이 나타납니다. 이 버튼을 누르면 파이프라인이 시작됩니다.

3단계: 프로젝트 탭 - Pipeline
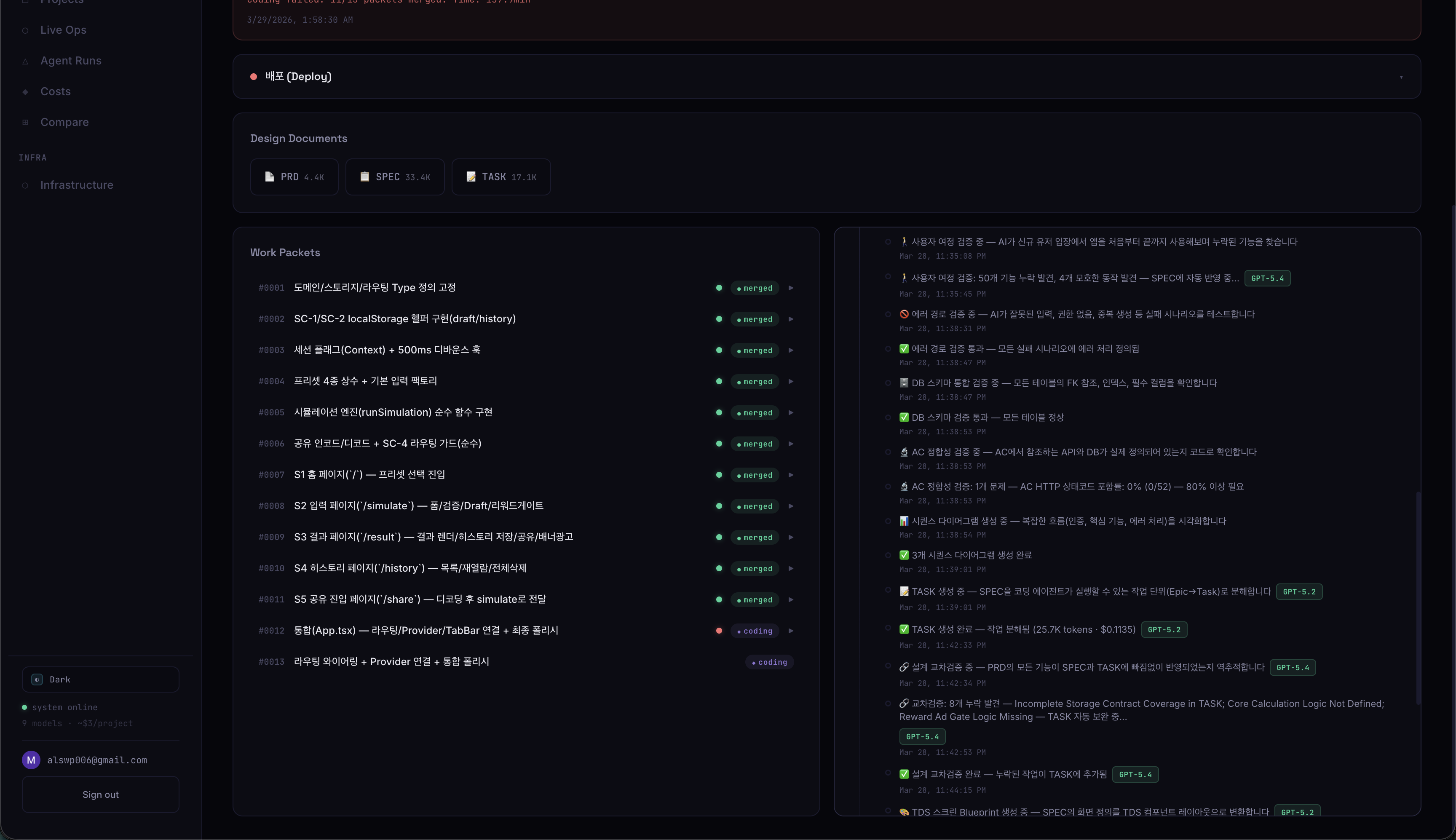
기획이 확정되면 프로젝트 탭에 해당 프로젝트가 들어갑니다. 프로젝트 상세 페이지에서 확인할 수 있습니다.
프로젝트 탭은 AI Factory의 핵심 화면입니다. 기획이 확정된 프로젝트들이 카드 형태로 나열되고, 각 프로젝트의 파이프라인 상태를 실시간으로 모니터링할 수 있습니다.

각 프로젝트 카드에는 상태 배지가 있습니다. 배지의미📐 설계 중Spec Agent가 돌아가는 중⚡ 코딩 중패킷들이 순차적으로 코딩되는 중🚀 배포 준비빌드 + 배포 진행 중✅ 라이브배포 완료, 서비스 가동 중❌ 실패파이프라인 중단
프로젝트 카드를 클릭하면 프로젝트 상세 페이지로 이동합니다. 여기에 Overview, Work Packets, 이벤트 로그 등 모든 정보가 있습니다.

3단계에서는 파이프라인 예시를 보여드리겠습니다.
3-1딘계: 설계 - Spec Agent
3단계: 설계 — Spec Agent 기획이 확정되면 Spec Agent(GPT-5.2)가 자동으로 돌아갑니다. 프로젝트 상세 페이지의 이벤트 로그에서 실시간으로 확인할 수 있습니다. Spec Agent가 하는 일: PRD ↓ SPEC (7단계 검증) ↓ TASK (기능별 작업 정의) ↓ Work Packets (패킷별 파일 목록 + AC) 프로젝트 상세 페이지의 이벤트 로그에서 Spec Agent의 진행 상황이 실시간으로 표시됩니다.



각 문서들이 생성되고 Design Documents의 PRD, SPEC, TASK 각 요소들을 클릭하면 AI가 생성한 설계 문서들을 볼 수 있습니다.

3-2단계: 코딩 — Work Packets
프로젝트 상세 → Work Packets 탭에서 각 패킷의 상태를 확인할 수 있습니다.
| 상태 | 의미 |
|---|---|
| 🟢 GREEN | 테스트 + 리뷰 통과 |
| 🟡 YELLOW | 테스트 통과, 리뷰 점수 낮음 |
| 🔴 RED | 테스트 실패 |
| ⚡ 코딩 중 | Claude Code 작업 중 |
패킷을 클릭하면 비용 분해가 나옵니다. [코딩$0.65 수정$0.13 리뷰72점] 형태로 코딩 비용, fix loop 비용, 리뷰 점수가 한눈에 보입니다. 8편에서 추가한 기능입니다.




3-3단계: 품질 검증 — Quality Gates
코딩이 완료된 패킷은 자동으로 Quality Gates를 거칩니다.
[review] Reviewing PR #3 with Claude Sonnet 4.5 (toss)
[review] Score: 74/100 — PASS
[quality] TRUST-5 판정: GREEN
체크 항목:
- TypeScript 컴파일 — tsc 에러 0개
- 테스트 실행 — vitest 전부 통과
- AI 코드 리뷰 — 플랫폼별 criteria
- TRUST-5 판정 — Tested/Readable/Unified/Secured/Trackable

3-4단계: 빌드 & 배포
모든 패킷이 머지되면 빌드 + 배포 단계입니다.
| 플랫폼 | 빌드 | 배포 |
|---|---|---|
| Web | next build | Railway API |
| Mobile | expo export | EAS Build |
| Toss | ait build | ait deploy |
이벤트 로그: 파이프라인의 블랙박스
프로젝트 상세 페이지의 이벤트 로그는 파이프라인의 모든 활동을 기록합니다.

각 줄에 비용이 표시되어서 어디서 돈이 많이 쓰이는지 바로 파악할 수 있습니다.
프로젝트 Overview: 통계 카드
| 카드 | 내용 | 예시 |
|---|---|---|
| 💰 총 비용 | LLM 비용 | $23.50 |
| 📦 패킷 | 전체 / GREEN / YELLOW / RED | 13 / 11 / 2 / 0 |
| ✅ 성공률 | GREEN 패킷 비율 | 85% |
| ⏱️ 소요 시간 | 시작~완료 | 157분 |
진행 타임라인:
Spec ━━━✅━━━ Scaffold ━━━✅━━━ Coding ━━━⚡━━━ Review ━━━⬜━━━ Deploy
(7/13)
플랫폼 선택
| Web | Mobile | Toss | |
|---|---|---|---|
| UI 시스템 | shadcn/ui + Tailwind | NativeWind + RN | TDS |
| CLAUDE.md | web용 (237줄) | mobile용 | toss용 (98줄) |
| 환각 방지 | 불필요 | 일부 필요 | 필수 |
실제 결과: RentCheck
가장 최근 파이프라인 결과입니다. 1~9편의 모든 개선이 반영된 상태입니다.
전체 요약
| 항목 | 값 |
|---|---|
| 프로젝트 | RentCheck — 전세·월세·매매 순자산 비교 시뮬레이터 |
| 총 패킷 | 13개 |
| 성공 | 11/13 (85%) |
| 실패 | 2개 (통합 패킷 — compliance 오탐) |
| 총 시간 | 157.9분 |
| 총 비용 | $23.50 |
패킷별 상세
| ID | 제목 | 코딩 | 수정 | 리뷰 | tsc에러 | 결과 |
|---|---|---|---|---|---|---|
| 0001 | 도메인/타입 정의 | $0.48 | $0.11 | 74 | 0 | GREEN |
| 0002 | localStorage 헬퍼 | $0.46 | $0.44 | 62→65 | 7→0 | GREEN |
| 0003 | Context + 디바운스 | $0.28 | $0 | 80 | 0 | GREEN |
| 0004 | 프리셋 상수 | $0.16 | $0 | 84 | 0 | GREEN |
| 0005 | 시뮬레이션 엔진 | $1.14 | $0.58 | 62→65 | 0 | GREEN |
| 0006 | 공유 인코드/디코드 | $0.37 | $0 | 74 | 0 | GREEN |
| 0007 | 홈 페이지 | $0.37 | $0.44 | 62→65 | 2→0 | GREEN |
| 0008 | 입력 페이지 | $0.81 | $0.17 | 42→65 | 0 | GREEN |
| 0009 | 결과 페이지 | $0.60 | $0.69 | 68 | 2→0 | GREEN |
| 0010 | 히스토리 페이지 | $0.68 | $0.92 | 66 | 3→2→0 | GREEN |
| 0011 | 공유 진입 페이지 | $0.20 | $0.17 | 80 | 0 | GREEN |
| 0012 | 통합(App.tsx) | $0.45 | — | 68→72 | 0 | RED |
| 0013 | 라우팅 와이어링 | $0.18 | — | 76 | 0 | RED |
TDS tsc 에러 극적 감소
9편에서 TDS 문서를 통일하고 CLAUDE.md를 98줄로 축소한 효과입니다.
| Run 4 (이전) | Run 5 (이번) | |
|---|---|---|
| UI 패킷 최대 tsc 에러 | 15개 | 3개 |
| UI 패킷 평균 tsc 에러 | ~8개 | ~1.4개 |
| tsc 에러로 인한 YELLOW | 1건 | 0건 |
통합 패킷 실패 원인
실패한 0012, 0013은 tsc 0에러, 테스트 통과인데 Quality RED가 나왔습니다. compliance 체커가 App.tsx의 flex/grid 레이아웃용 style=를 “TDS 오버라이드”로 잘못 탐지한 것입니다. 이미 수정 완료했습니다. 이 2개가 성공했으면 13/13 GREEN이었습니다.
현재 수치 요약
| 항목 | 수치 |
|---|---|
| 전체 코드 | ~8,000줄 |
| 총 커밋 | 112회+ |
| 개발 기간 | 약 3주 |
| 에이전트 | 6종 |
| LLM 모델 | 6종 병행 |
| 지원 플랫폼 | 3종 (Web, Mobile, Toss) |
| 앱 1개 비용 | ~$23 (토스, 13패킷) |
| 패킷 성공률 | 85% (Run 5) |
10편을 마치며
1편에서 성공률 0%였던 파이프라인이 10편 시점에서는 85% 성공률(실질 100%), 6개 에이전트, 3개 플랫폼을 지원하는 시스템이 되었습니다.
대시보드에서 아이디어를 선택하고 기획을 확정하면, 나머지는 파이프라인이 자동으로 처리합니다. 사람이 할 일은 기획 채팅에서 몇 번 대화하고 확정 버튼을 누르는 것뿐입니다.
남은 과제:
- Visual Review 활성화 — 토스에서 Playwright + Claude Vision 시각 평가
- 벤치마크 Eval Suite — 파이프라인 변경 효과 정량 측정
- UI 패킷 리뷰 점수 개선 — 현재 평균 63점
감사합니다!!
현재 파이프라인 전체 구조
flowchart TD
subgraph row1 ["아이디어 → 기획"]
direction LR
Scout["Scout Agent\nGPT-4.1 mini + Sonnet"] --> Planning["Planning AI\n채팅 → PRD"]
end
subgraph row2 ["설계 → 준비"]
direction LR
Spec["Spec Agent\n7단계 검증"] --> Platform["플랫폼 분기\nWeb / Mobile / Toss"]
Platform --> Scaffold["Scaffold\n+ CLAUDE.md"]
end
subgraph row3 ["TDD → 코딩"]
direction LR
TDD["TDD Tester"] --> Coding["Coding Agent\n적응형 모델"]
Coding --> Review["Quality Gates\nTRUST-5"]
end
subgraph row4 ["배포"]
direction LR
Build["빌드"] --> Deploy["배포\nRailway / EAS / ait"]
Deploy --> Heal["Self-Heal"]
end
row1 --> row2 --> row3 --> row4